雅虎日本是一家雅虎和软银合资的日本互联网公司,是日本最受欢迎的门户网站之一。雅虎日本的互联网服务在日本市场占主导地位。
下图从三个维度显示了雅虎日本的经营规模。第一个是服务数量,雅虎日本提供上百种互联网服务;第二个是服务器数量,雅虎日本使用超过 150,000 台服务器(大多为裸机服务器)全天候支持这上百种互联网服务的正常运作;第三个是每月总页面浏览量,2017 年的数据显示,雅虎日本每月浏览量超过 700 亿。由此可见,雅虎日本的服务规模之大。
挑战
运营规模巨大对雅虎日本来说是个挑战。高性能和可扩展的服务才能满足海量用户的需求。同时还需要提供多租户支持来满足运营众多服务的需求。有时需要处理敏感消息或关键任务,因此持久性也很重要。此外,雅虎拥有众多的数据中心,对跨地域复制有强烈的需求。在诸多方面,我们面临着巨大挑战,希望找到一个稳定且可扩展的消息平台,能满足上述需求并大规模地运行服务,同时能确保数据的完整性。
为什么选择 Apache Pulsar
为了解决这些挑战,我们开始调研各种消息平台。
Apache Pulsar vs Apache Kafka
首先,我们比较了 Apache Pulsar 和 Apache Kafka,这两个业界不同的消息系统,结果如下。
这两个系统最主要的不同在于数据分布。在数据负载均衡方面,Pulsar 比 Kafka 处理得更胜一筹。以下图为例,图中有 1 个分区,3 个存储节点,每个分区数据存储两个副本。Kafka 中,分区中的所有数据都保存在 leader broker(Broker 2)中,然后复制到另一个 follower broker(Broker 1)中。Broker 3 既不是 leader 也不是 follower,因此没有任何数据。在 Kafka 中,由于一个分区中的所有数据都由一个 broker 保存,因此分区的容量受 broker 的容量限制。一旦要扩展分区,就需要重新分布数据;否则就会出现负载不均衡的情况。而 Pulsar 中,分区中的数据被划分为粒度更细的单元,称为分片(segment)。它们均匀地分布和保存在 bookies 中,分区容量不受单个 bookie 节点容量的限制,扩展分区时不需要重新分布数据。因此,Pulsar 比 Kafka 更灵活,更容易扩展。
另一个区别是跨地域复制。Kafka 使用 MirrorMaker 来处理跨地域复制,但需要使用额外的机器来运行和管理 MirrorMaker。而 Pulsar 内置了跨地域复制功能,不需要额外部署跨地域复制组件。
OpenMessaging Benchmark
使用 OpenMessaging Benchmark 可以很容易比较不同消息处理系统。据报道,Apache Pulsar 处理吞吐量和延迟的性能更好。图中蓝线代表 Pulsar,红线代表 Kafka。左图显示吞吐量,上方线条说明吞吐量更高。右图显示延迟,下方线条说明延迟更低。
雅虎日本如何用Pulsar构建日均千亿的消息平台?
为什么 Apache Pulsar 最适合
这些对比说明 Apache Pulsar 比 Apache Kafka 更好,所以我们决定进一步研究 Apache Pulsar,并总结了 Pulsar 更适合我们的原因。
高性能
即使主题数量巨大,还要保证数据的可靠性,Apache Pulsar 也能实现高吞吐和低延迟。例如,Oath Inc. 每天要处理 230 万个 topic,1000 亿条消息。在这个巨大的体量下,要确保消息不能丢失且必须按顺序处理。Apache Pulsar 不仅能满足这些需求,还实现了 1,000,000 吞吐量(msg / s)和 5 ms 的延迟。
易扩展
Apache Pulsar 扩展性很好。要实现扩容,只需添加服务器即可。Pulsar 的服务层和存储层是分开的,可以根据数据路径灵活地添加 broker 或 bookie。如果需要提升服务容量,添加 broker 即可。如果需要扩大存储容量,添加 bookie 即可。
多租户
多租户是指多种服务共用一个 Pulsar 系统。每个服务和应用程序作为 “租户” 使用 Pulsar。因此,不同的服务无需单独维护各自消息系统。Apache Pulsar 有不同的认证和授权机制,可保护消息不被拦截。可以配置认证和授权机制,并共享到命名空间或主题,从而保护消息。因此,可以在一个 Pulsar 系统上运行多种服务,有效降低维护和劳动力成本。
跨地域复制
雅虎日本在多个数据中心运行很多服务。Pulsar 提供内置的跨地域复制功能,在数据中心之间复制消息,可以有效处理灾备,恢复数据,提高服务质量。更重要的是,跨地域复制是 Pulsar 的内置功能,方便启用和使用。
Pulsar Functions
Pulsar Functions 是轻量级计算框架(如 AWS lambda 或 Google Cloud Functions),不需要外部系统(如 Apache Heron,Apache Storm,Apache Spark 或其他类似系统)。只需构造逻辑并部署至 Pulsar 集群。Pulsar Functions 支持 Java、Python 和 Go 语言。
Pulsar on Kubernetes
Kubernetes 有众多用户,雅虎日本也是其中之一。在 Kubernetes 集群上部署 Pulsar 很容易。下图展示了 Pulsar 在 Kubernetes 引擎上的使用状态。
经过详细调研,我们发现 Apache Pulsar 不仅比 Apache Kafka 的性能更好,还能够满足我们企业运行的所有需求,在 Kubernetes 上容易部署,所以我们最终决定采用 Apache Pulsar 作为内部消息平台。
Apache Pulsar 在雅虎日本的应用
雅虎日本在生产环境中使用 Pulsar 已经好几年了。我来分享下 Apache Pulsar 在雅虎日本的应用场景。
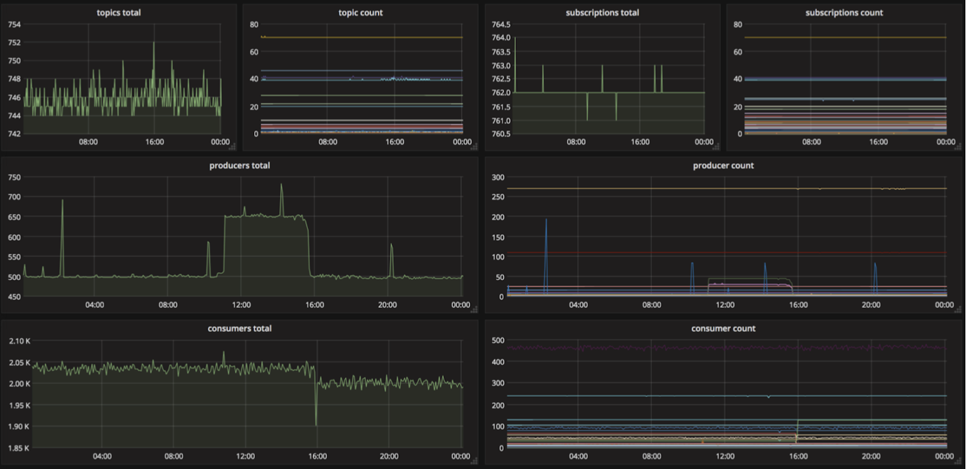
下图是雅虎日本的系统构架。我们有两个数据中心:一个在东部,一个在西部。每个数据中心都有 broker、bookie、ZooKeeper 和 WebSocket 代理服务器。我们使用 Prometheus 收集指标,并通过 Grafana 将其可视化。
Prometheus 可以用来监控 topic、生产者和消费者的数量,如下图所示。
自助服务工具
在雅虎日本,我们开发了一套工具,用来创建和管理租户、命名空间和主题。用户可以在 UI 界面自己创建租户和命名空间,并配置设置。目前,这个 UI 仅在雅虎日本内部使用,所以是日语的,没有开源。使用这个 UI,可以创建租户和命名空间,并查看 topic 的统计信息,如吞吐量、平均消息规模等。
案例 1: 内容更新通知
我们把 Apache Pulsar 作为通知服务系统使用。各种内容文件(例如天气,地图或新闻数据)从合作伙伴公司推送到雅虎日本。服务需要了解这些更新的内容,所以服务把文件当作 topic。内容更新时会向 topic 发送通知。服务一旦收到通知,就会从文件服务器获取更新的内容文件。
案例 2: 邮件服务中的工作队列
我们使用 Apache Pulsar 构建异步工作队列。邮件索引工作繁重,所以异步执行。首先,Mail BE 服务器中的生产者在 Pulsar 中注册 job,消费者按照自己的节奏从 Pulsar 获取 job。如果索引失败,生产者会重新注册。
案例 3: 日志管道
我们使用 Apache Pulsar 收集日志。雅虎日本几乎所有的服务和应用程序都运行 PaaS 平台(如 Heron)或 CaaS 平台(如 Kubernetes),我们想从中收集日志。首先,日志发布到 Pulsar 后会分成 topic。根据使用 Pulsar Functions 的最终目的地和服务,日志最终会发送到其他数据库或平台,例如 HBase、Prometheus 和 Twilio。下图是雅虎日本的日志收集架构。
结论
Apache Pulsar 是一个快速、持久、可扩展的 pub-sub 消息系统,配备很多有用的内置功能,如跨地域复制、多租户、Pulsar Functions 等。
多年来,雅虎日本使用 Apache Pulsar,关注 Pulsar 社区的新闻,更新和活动,在应用场景中使用 Pulsar 新功能,Pulsar 的稳定性一直很好。
Pulsar 社区虽然年轻,但发展迅猛,在不同的应用场景下不断有新的案例落地。我们会持续关注并和 Apache Pulsar 社区深入合作,进一步完善、优化 Pulsar 的特性和功能。
相关信息
以下是 Apache Pulsar 的相关信息:
关于作者
Nozomi Kurihara, 雅虎日本消息平台团队经理、Apache Pulsar 项目 committer。负责创建基于 Apache Pulsar pub-sub 为中心的消息处理平台,该平台能够处理海量服务和应用程序流量。
- 作者 | Nozomi Kurihara
- 审校 | Jennifer + Sijie + Irene
- 编辑 | Irene
共同学习,写下你的评论
评论加载中...
作者其他优质文章








