Whizard:跨越 Thanos 从开源项目到生产就绪的鸿沟
此文是根据 KubeSphere 在 KubeCon China 2024 上的演讲分享整理而成。
议题简介
作为最受欢迎和强大的 Prometheus 长期存储项目之一,Thanos 被社区广泛采用。但要在生产环境中使用 Thanos,仍然需要自动化许多繁杂的运维工作。
在这次演讲中,KubeSphere 的维护者将分享他们在生产环境中使用和维护 Thanos 的经验,包括:
- 所有 Thanos 组件以 CRD 的方式定义
- Ingester、Ruler、Compactor 等组件的租户隔离机制
- 基于租户的 Ingester、Ruler 和 Compactor 等组件的自动扩展机制
- Store 基于时间分区进行扩展的机制
- 用于处理海量 Recordng/Alerting Rules 计算的全局 Ruler 分片机制
- 有租户访问控制的网关和代理机制
- 经网关代理的有 Basic Auth 认证的原生 Thanos WebUI 访问
- Thanos 组件之间的 TLS 支持
- 二层配置管理
讲师简介
霍秉杰:KubeSphere 可观测性团队负责人,多个可观测性开源项目包括 Whizard、Fluent Operator、Kube-Events、Notification Manager 等的发起人,热爱云原生技术,并贡献过 KEDA、Prometheus Operator、Thanos、Loki 和 Falco 等知名开源项目。
张军豪:青云科技高级软件工程师,负责容器平台监控、告警、FinOps 等云原生服务的研发。拥有多年行业经验,曾就职于瑞幸咖啡、海康威视等公司。对 Kubernetes、Prometheus、Thanos、容器网络等云原生技术有深入的了解,在云化容器产品的研发、实施和运维方面拥有丰富的经验。
PDF 下载:在公众号【KubeSphere云原生】后台回复关键词
20240823,即可下载。
以下是正文。
Thanos
Prometheus 目前已经是一个云原生监控领域的事实标准,但它同样有一些企业级需求没有解决,它是一个单实例单副本的,没有高可用,也不可扩展。自从 Prometheus 开源后,出现了很多社区项目来解决这个问题。
Thanos 就是其中一个项目,功能强大且在社区比较受欢迎。
Thanos 有一些独特的功能,比如它能够把 Prometheus 的数据上传到对象存储,这样就可以极低成本存储更长时间范围的监控数据,同时也支持从对象存储查询监控数据。Thanos 兼容 Prometheus,支持快速查询长时间范围内的数据。
Thanos 的部署模式
- 基于 Sidecar 的分布式模式
在各集群的 Prometheus Pod 中创建一个 Thanos Sidecar,Thanos Sidercar 会把 Prometheus 的数据发送到对象存储,达到持久化存储的目的。Thanos 的其他组件,比如 Query 或 Store Gateway,能够在对象存储中查询数据。
在这种模式中,Thanos 接收数据的部分是可扩展的,对用户来说,他们只需要考虑 Query 或 Store Gateway 这些组件的可扩展性。
- 中心化存储
以 agent 模式运行 Prometheus,把 Prometheus Agent 抓取到的数据通过 remote write 写到 Thanos 的 Ingester,再由 Ingester 将接收到的数据上传到对象存储中。
这种模式用户需要关心更多的 Thanos 组件的扩展性包括 Router, Ingestor, Ruler, Store Gateway, Compactor 等,以接收、查询海量数据。
如何定制和部署 Thanos
Thanos 社区提供了两种方式。
kube-thanos 是一个 Thanos 社区维护的项目,允许用户通过 jsonnet 的方式对 Thanos 的部署做定制,然后用 yaml 的方式部署各种组件。
缺点:
- jsonnet 对开发者友好,对用户不够友好,而且目前应用不够广泛
- kube-thanos 的 sample deployment 不是一个生产可用的部署
- 仅有一个查询实例、路由实例、摄取实例和存储实例,每个实例各有一个副本。
- 没有 compactor 和 query 前端的组件
- hashring 仅包括默认的软租户
- …
 
这是 Bitnami 提供的 Thanos Helm Chart,用于在 Kubernetes 环境中简化 Thanos 的部署和管理。
缺点:
- values 过于冗长,要求用户对 Thanos 的各种组件要非常了解,使用有门槛
- Thanos 有状态组件通过 CPU/内存(HPA)进行扩展,此方式可能会导致数据丢失
- 没有与租户相关的设置
- hashring 需要用户手动配置,比较繁琐
使 Thanos 达到生产就绪状态,还需要什么?
- 更轻松地创建和维护 Thanos 组件和配置,例如 CRDs
- 租户配置可以更简单,无需手动配置 hashring
- Thanos 纳管多个 Kubernetes 集群
- 为每个租户计算 Recording Rules,并将计算后的指标加上该租户的标签后再写入 Thanos Ingester
如果你有十个甚至上百个集群怎么办?
- 使用单个 Ingester 接收来自所有集群的数据是不可行的:
- Ingester 的能力不比单个 Prometheus 实例强
- Ingester 必须可扩展,以处理数十个甚至上百个集群的规模
 
- Compactor、Store、Ruler 也必须可扩展,以处理数十个甚至上百个集群的规模
- 每当有集群添加或移除时,自动配置 Thanos,减轻运维负担
为了更好地应对以上问题和挑战,KubeSphere 可观测性团队于 2021 年开始开发 Thanos 的企业发行版 Whizard,并于 2024 香港 KubeCon 正式宣布开源。
Whizard
首先是 Whizard 的整体架构,节点和应用的 Metrics 数据由 Agent(Prometheus) 通过 remote-write 方式写入 Gateway,经由 Gateway 准入接收后,由 Router 根据 hashring 路由到指定 Ingester,Ingester 缓存并处理数据,然后定期将数据写入对象存储中,至此数据写入完成。查询时,Query 在 Ingester 中查询近期数据,在 Store 中查询更长时间对象存储中存储的数据,QueryFrontend 进行查询缓存。
- 所有 Thanos 组件都在 CRD 中定义
- 引入了新的 Whizard CRDs:服务/网关/存储/租户
- 引入租户及基于租户的自动扩缩容
- 为 Ruler 引入基于 RuleGroup 的分片机制
- 为 Store 引入基于时间的分片
- Gateway 和 Whizard Proxy 用于租户读写控制
- 查询优化
- 安全增强:
- 基本认证访问 Thanos WebUI
- 所有 Thanos 组件的 TLS 配置
 
- 服务与组件的两层配置管理
所有组件的 CRD 定义:
- 
Thanos 的 CRDs: - Router
- Ingester
- Ruler
- Query/QueryFrontend
- Store
- Compactor
 
- 
Whizard 的 CRDs: - Service
- Tenant
- Gateway
- Storage
 
Service
Service 包含了各个组件的默认/全局配置信息:
- TenantHeader/DefaultTenantId/TenantLabelName
- Gateway
- Router
- Ingester
- Query/QueryFrontend
- Ruler
- Compactor
- Store
- Storage
- RemoteWrites/RemoteQuery
如果 Thanos 的组件如 Ingester、Compactor、Ruler 等是基于租户的扩展机制自动创建出来的,这些组件会加载 Service 中指定的该组件的默认配置后启动服务。
Tenant
- 为 Thanos 定义一个租户(解决 hashring 的配置问题)
- Tenant.status 表示与该租户相关的资源,包括:
- Ingester
- Ruler
- Compactor
 
Gateway
该组件是 Whizard 流量入口,可以对租户请求进行准入控制。
- 处理所有读写请求
- 支持 TLS 配置
- 支持基本认证配置
- 支持经过 Basic Auth 认证后访问原生 Thanos WebUI
- 支持经过 OAuth2-Proxy 代理认证后访问原生 Thanos WebUI
Storage
定义 Thanos 的对象存储设置。
Router
定义 Thanos Receive Router 的设置,该组件的功能是根据 Hashring 配置将对应租户的数据路由到指定的 Ingester 中。
Ingester
定义 Thanos Receive Ingester 的设置,该组件的功能是处理和接收租户的数据,并存储到对象存储中。
如图所示,DefaultTenantsPerIngester 配置项表示当前 Ingester 包含的租户数量上限,tenants 标明了当前有哪些租户位于这个 Ingester 上。图中的租户数量配置的上限是 3 个,就说明最多能容纳 3 个租户,如果需要新增租户,就会新建一个 Ingester 来进行负载。
当租户删除时,需要考虑 Ingester 的资源回收,我们配置了 DefaultIngesterRetentionPeriod。图中的配置为 3 个小时,因为通常 Thanos 每两个小时进行一次数据落盘并推送到对象存储,配置为 3 小时,就能保证当前租户的数据能够被完整的落盘以及上传,达到资源的安全回收。
Ruler
定义 Thanos Ruler 的设置,该组件的功能是计算规则。
Ruler 有两种模式,一种是用于特定租户的 Ruler,用于计算该租户的 Recording Rules,将结果重新写回到该租户的数据中;另一种则是全局 Ruler,用于计算全部租户的 Alerting Rules,并将结果推送给 AlertManager。
全局 Ruler 承担了所有租户的 Alerting Rules,压力较大时,可以使用 Shards 字段进行分片,每个分片是一个 Ruler 的 Statefulset,通过分片来提升 Ruler 的并发性能。
Compactor
定义 Thanos Compactor 的设置,该组件的功能为压缩与降采样。
与 Ingester 类似,Compactor 也包含 DefaultTenantsPerCompactor 参数,基于租户数量进行自动伸缩。
Store
定义 Store 的设置:
TimeRanges 定义 store 的时间分片策略。每个时间分片分别对应一个 StatefulSet
工作负载,他们分别加载不同的时间间隔的对象存储数据,我们可以根据查询习惯,历史数据命中较低,可以按照如图所示进行配置,近期的范围间隔小,更久的范围间隔更大点。
Query
- 定义 Query 的设置:
- PromqlEngine:选择使用的 PromQL 引擎,默认为最快的 Thanos 引擎
- Stores:定义外部查询源
 
- 对于数据 < 36 小时,查询在 Ingester 上的本地数据
- 对于数据 ≥ 36 小时,通过 Store 查询对象存储上的数据
基于租户的组件自动扩缩容
- 每个 KubeSphere Cluster 都会由 whizard-adapter 映射为 Whizard Tenant
- 每个 Ingester 默认可以接收并处理 3 个 Tenant 的数据
- 每个 Compactor 默认可以压缩 10 个 Tenant 的块
- 每个 Tenant 有一个专用的 Ruler 来评估该租户的记录规则
使用 RuleGroup 替代 PrometheuesRule
- 
PrometheusRule 包含来自多个规则组的规则 
- 
RuleGroup 只包含来自一个规则组的规则,相较于上游社区的 PrometheusRule,RuleGroup 具有以下优点: - 更易于管理和可视化
- 更易于并发编辑
- 避免创建过多的 CR:每个 RuleGroup 最多包含 40 条规则
- 保持规则评估的并发性:每个 RuleGroup 由一个 goroutine 评估
 
- 
RuleGroup 应用 - RuleGroup 用于命名空间规则
- ClusterRuleGroup 用于集群规则
- GlobalRuleGroup 用于全局、多集群/租户规则
 
下图是一个 RuleGroup 的展示,我们可通过这个很方便的去进行可视化以及编辑管理。
期望 Thanos 继续增强的功能
- 
更好的多租户支持和改进的 Ruler 扩展性 
- 
支持将外部标签添加到租户 
- 
将 Router 和 Ingester 代码层面解耦成独立的组件 
Whizard 在 KubeSphere 中的生产应用
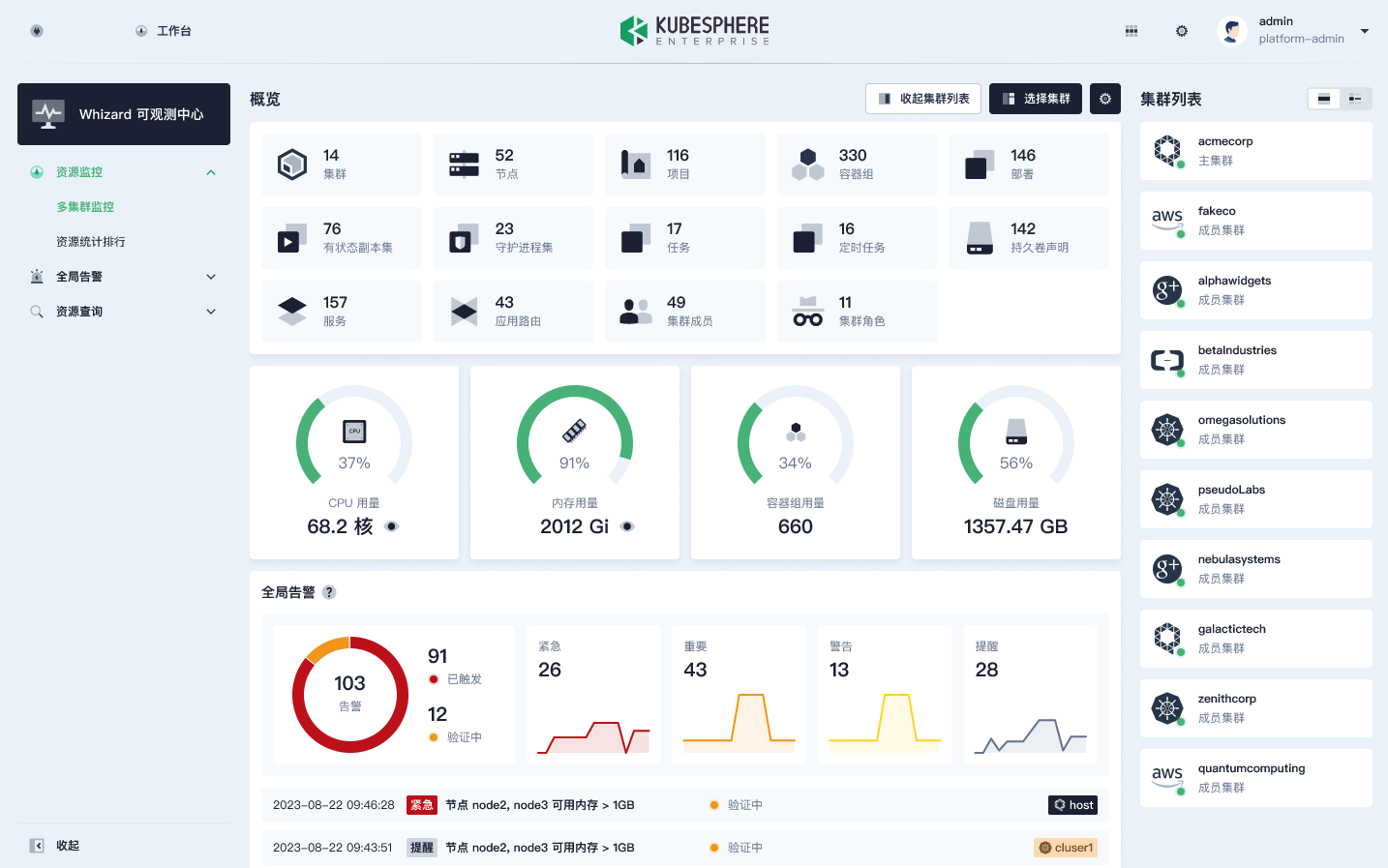
如图所示,我们可以看到右侧是一些集群的列表,这些集群对应的就是上文所说的 Whizard 的 Tenant;中间区域展示的则是所有集群的情况,比如使用的核数、节点数、项目数、容器组数,都可以从 Thanos 中查询到。
此外,在 Whizard 中,用户还可以跨集群对所有的集群进行资源统计排行,同时还可以看到所有的节点、项目和容器组。这样就比单实例的 Prometheus 多了一个集群的维度。
如上图所示是一个全局告警的展示,倒数第二列有一个集群的一列,这个也是通过 Thanos 全局的 Ruler 来计算出来的一个告警。
该功能是跨集群查询资源:在全部集群中,查询一个 pod 的 IP,属于哪个节点。
Roadmap
KubeSphere Enterprise v3.x 基于 Whizard 开发的 Whizard 可观测中心将在 KubeSphere Enterprise v4.x 后续版本中演进为 WhizardTelemetry 可观测平台:
- 支持更多的可观测性信号:日志、Tracing、事件、审计、通知、Continuous Profiling 等
- 提供更多的可观测性功能:事件/日志告警、FinOps 成本管理、报表等
- 支持 OpenTelemetry
- 基于 eBPF 技术提供无侵入的可观测性支持
- 大型语言模型应用的可观测性
- AI Infra 的可观测性
本文由博客一文多发平台 OpenWrite 发布!
共同学习,写下你的评论
评论加载中...
作者其他优质文章
 
                 
            









 
			 
					