网页开发可真是一门棘手的技艺。如果你想构建比简单着陆页更复杂的应用,你将需要掌握一些网页UI库和框架。让我们试试不用写代码能不能体验一下网页的“vibe coding”的乐趣。
之前,我展示过如何使用Cursor AI构建一个功能齐全的iOS应用。
Cursor AI 编码,教你几分钟内如何构建iOS应用(uxplanet.org)但在本文中,我想要专注于网络并专注于构建一个真正的网络应用——一个具有指标和KPI的仪表盘。我将使用Next.js,这是一个基于React的流行框架,来创建这个应用。
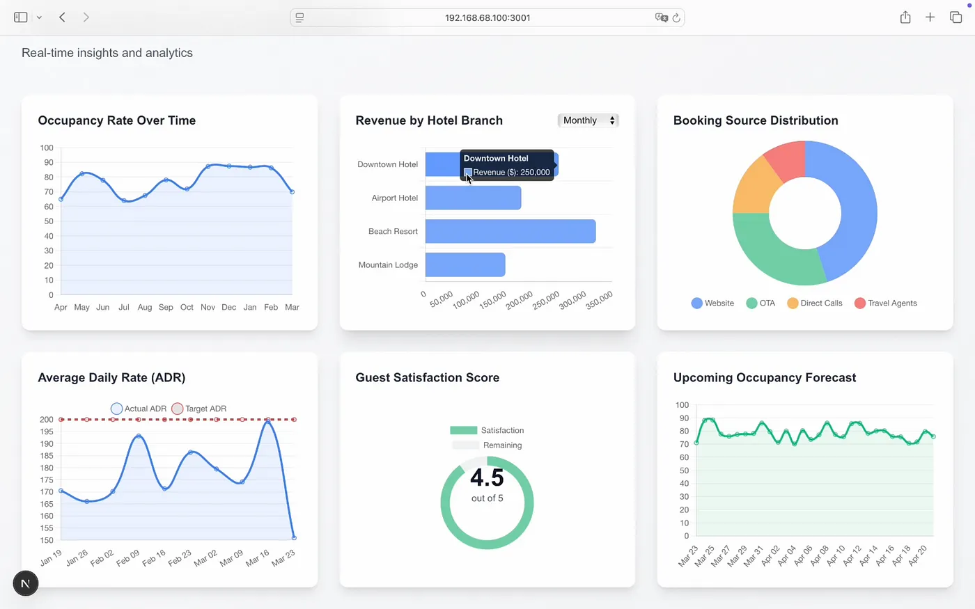
由Cursor AI创建的酒店绩效看板。
构建一个 web 应用需要哪些东西- 运行 Windows、Linux 或 MacOS 的机器
- 在您的机器上安装了 Node.js,并且 Node.js 版本应在 18.18 或以上
咱们得建一个文件夹用来存项目。
第二步:创建 Next.js 应用与为 iOS 进行 vibe 编码不同的是,后者需要同时使用 Xcode 和 Cursor AI 进行开发,而 web 的 vibe 编码则只需要使用 Cursor AI。
要创建一个新的 Next.js 项目,可以打开终端(在底部的任务栏),然后输入以下命令:
npx create-next-app@latest
运行此命令可以创建一个新的 Next.js 应用程序。
一旦你输入了项目名称并完成设置向导的步骤,Next.js 就会为你生成一个新的项目。
创建一个新的项目之后,首先确保项目运行正常。为此,你可以运行一个命令。
npm run dev # 这是一个用于启动开发环境的命令。
这个命令会在您的机器上启动一个开发服务器,您可以在浏览器中打开提供的网址检查是否一切正常。
新创建的 Next.js 项目默认首页。
第三步:设置 AI 助手的环境生成的代码质量很大程度上取决于AI助手是否了解项目和所涉及的技术这一点,包括项目背景和技术背景。
在定义上下文时,我推荐做三件事,
首先,根据我在Cursor AI在Next.js开发中的使用经验,我建议将修改范围限制在特定文件上,而不是让Cursor AI有机会修改整个项目。每次我没有限制上下文在特定的文件或目录时,Cursor AI倾向于创建一个全新的Next.js项目或修改大量文件,这导致了不必要的反复。因此,我建议首先将主页文件添加到上下文中。
在新打开的聊天窗口里,你可以看到页面中的 page.tsx 文件,这也是我们将要求 Cursor AI 进行修改的文件。
其次,我推荐大家参考Next.js的官方文档。这会帮助Cursor AI在生成代码时可以依赖最新的官方文档。
点击标签栏中的文档图标,选择Docs,接着在列表中选择Next.js,或者点击“添加新文档”按钮来输入Next.js官方文档的网址链接。
第三,我建议添加Cursor Rules——AI助手生成代码时应该遵循的具体规则。你可以在这里Cursor.directory找到这些规则。我通常会在项目根目录下放一个cursorrules文件。
光标规则文件(cursorrules)被添加到项目的根目录。
第4步:写初始提示我认为你给AI助手的第一个提示最重要。你必须清楚地说明你想要构建什么及其原因。就我而言,我正在为一家酒店连锁公司制作一个包含指标和KPI的仪表盘。这就是我要列出具体想看到的图表的原因。
以下是我使用提示词的一个预览(以下是前三个图表的示例):
我想在 page.tsx 页面添加一个酒店连锁的绩效仪表板。
仪表板将包含六个图表。每个图表我都会提供具体细节以及展示它的原因。
1. 随时间变化的入住率
展示原因:因此可以追踪房间入住状况,揭示季节性趋势,并有助于预测。
图表类型:折线图
计量周期:过去12个月(按月)
X轴:月份
Y轴:入住率(%)
2. 按酒店分店的收入
展示原因:可以快速比较酒店表现,识别表现不理想或表现优异的地点。
图表类型:水平条形图
计量周期:当前月份(可以切换为季度或年度视图)
X轴:收入(美元$)
Y轴:酒店名称
3. 预订来源分布
展示原因:了解客人从何处预订,从而制定营销策略并考虑佣金成本。
图表类型:环形图
计量周期:最近30天
分类:网站、OTA(例如 Booking.com)、直接致电、旅行社
另外,请注意的是,我希望让AI助手知道,我希望在页面.tsx上看到修改(项目首页)。
步骤 5:迭代和精进根据我的经验,使用Cursor AI迭代和改进Next.js项目通常比iOS项目花费更多时间。每个由Cursor AI为我编写的Next.js项目中的第二个最初都包含一些错误。
Next.js项目中的依赖问题。
但好的是你可以调整你的设计,让Cursor AI帮你找到并修正这些错误。其中一些错误可以在不离开AI助手窗口的情况下解决,但有些则需要你深入代码才能搞清楚怎么回事。
这款设计最初是由Cursor AI设计的。
我也发现很多时候,并不需要复杂的提示来优化项目的视觉呈现。一个提示
让界面更漂亮
这几乎和更复杂的指令差不多,效果也差不多。
通过使用CSS来改进page.tsx,让它看起来更漂亮
Cursor AI精心打造的设计
摘要如你所见,Cursor AI 可以帮助你快速可视化你想要构建的东西。它能够创建一个你可以与利益相关者分享来获取反馈的解决方案。同时,你可能需要与 AI 助手进行几次迭代才能让项目达到功能完备的状态。就我演示的那个例子来说,Cursor 提供的解决方案在功能和视觉上仍有一些问题。它可能是设计过程中的一个好起点,但不太可能是一个可以立即交付给客户的最终解决方案。
由尼克·巴奇所著
共同学习,写下你的评论
评论加载中...
作者其他优质文章









